一、系統概述
立東自動化回轉窯在線監測系統是一款專門為回轉窯設備設計的智能化監測解決方案。該系統采用先進的傳感器技術、數據采集與處理技術以及通信技術,實現對回轉窯運行狀態的實時監測與分析,為企業提供可靠的設備運行保障,提高生產效率,降低維護成本。
二、系統功能
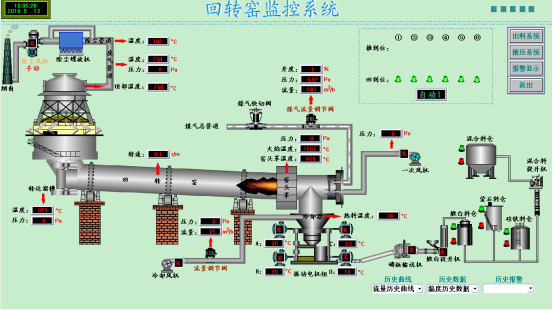
1. 溫度監測
- 實時監測回轉窯筒體、窯頭、窯尾等關鍵部位的溫度變化,確保窯內溫度在合適的范圍內,避免因溫度過高或過低影響產品質量和設備壽命。
- 通過對溫度數據的分析,及時發現異常情況,如局部過熱、溫度波動等,并發出預警信號,以便操作人員采取相應措施。
2. 壓力監測
- 監測回轉窯內的壓力分布,包括窯頭、窯尾壓力以及各風室壓力等。
- 幫助操作人員了解窯內通風情況,優化燃燒過程,提高燃燒效率。
- 壓力異常時及時報警,防止因壓力失衡導致設備故障。
3. 轉速監測
- 精確測量回轉窯的轉速,確保設備在正常的運行速度范圍內。
- 監測轉速變化,及時發現傳動系統故障,如電機故障、減速機故障等。
4. 位移監測
- 對回轉窯筒體的軸向位移和徑向位移進行實時監測,防止筒體變形或位移過大對設備造成損壞。
- 位移異常時發出警報,提醒操作人員進行調整和維護。
5. 視頻監控
- 安裝多個高清攝像頭,對回轉窯的關鍵部位進行實時視頻監控,操作人員可以直觀地了解設備的運行情況。
- 視頻監控系統可與其他監測數據進行聯動,方便故障排查和分析。
6. 數據分析與報表生成
- 系統對采集到的監測數據進行實時分析處理,生成各種圖表和報表,為設備管理和維護提供數據支持。
- 通過對歷史數據的分析,幫助企業了解設備的運行趨勢,制定合理的維護計劃。

三、系統優勢
1. 高精度監測
- 采用先進的傳感器和測量技術,確保監測數據的準確性和可靠性。
2. 實時性強
- 系統能夠實時采集和處理監測數據,及時發現設備異常情況,為操作人員提供快速響應時間。
3. 智能化分析
- 具備強大的數據分析功能,能夠自動識別設備故障類型和嚴重程度,并提供相應的處理建議。
4. 易于安裝和維護
- 系統設計簡潔,安裝方便,對現有設備的改造影響小。
- 維護成本低,傳感器壽命長,可靠性高。
5. 兼容性好
- 可與企業現有的自動化系統進行集成,實現數據共享和協同管理。
四、應用領域
立東自動化回轉窯在線監測系統廣泛應用于水泥、冶金、化工、建材等行業的回轉窯設備監測與管理。無論是新建項目還是老舊設備改造,該系統都能為企業提供高效、可靠的設備監測解決方案,助力企業實現智能化生產和可持續發展。